Khám Phá Các Công Cụ Digital Marketing Hiệu Quả
Tác giả: EQVN.NET | Chuyên mục: Digital Marketing | Ngày cập nhật: 07 - 02 - 2025
Chia sẻ bài viết này:
Trong kỷ nguyên số hiện đại, digital marketing đã trở thành một phần thiết yếu trong chiến lược kinh doanh của mọi doanh nghiệp. Với sự phát triển nhanh chóng của công nghệ và xu hướng tiêu dùng, việc hiểu và sử dụng hiệu quả các công cụ digital marketing không chỉ giúp doanh nghiệp tăng cường sự hiện diện trực tuyến mà còn tối ưu hóa quy trình tiếp thị và cải thiện trải nghiệm khách hàng. Bài viết này sẽ khám phá các công cụ digital marketing cần biết, lợi ích của việc sử dụng chúng và cách bắt đầu hành trình trong lĩnh vực đầy tiềm năng này.
| EQVN là đơn vị tiên phong trong lĩnh vực đào tạo khóa học Digital Marketing từ năm 2009 và là đối tác chính thức của Facebook và Google. Với kinh nghiệm hơn 20 năm, chúng tôi sẽ cung cấp cho bạn những kiến thức Digital Marketing mới nhất và hữu ích nhất! Tìm hiểu thêm về EQVN tại đây nhé! |
Mục lục
1. Các Công Cụ Digital Marketing Cần Biết
Digital Marketing đã trở thành một phần không thể thiếu trong chiến lược kinh doanh của các doanh nghiệp hiện đại. Để thành công trong lĩnh vực này, việc hiểu và sử dụng các công cụ digital marketing hiệu quả là rất quan trọng. Trong bài viết này, chúng ta sẽ khám phá các công cụ chính trong digital marketing mà bạn cần biết.
Công Cụ SEO (Search Engine Optimization)
SEO (Tối ưu hóa công cụ tìm kiếm) là quá trình cải thiện khả năng hiển thị của một trang web trên các công cụ tìm kiếm như Google. Mục tiêu của SEO là tăng lượng truy cập tự nhiên (organic traffic) đến trang web, từ đó nâng cao khả năng chuyển đổi và doanh thu cho doanh nghiệp. SEO không chỉ bao gồm việc tối ưu hóa nội dung mà còn liên quan đến các yếu tố kỹ thuật, như tốc độ tải trang, cấu trúc URL và liên kết nội bộ.
Các công cụ phổ biến như Google Analytics, Ahrefs, SEMrush
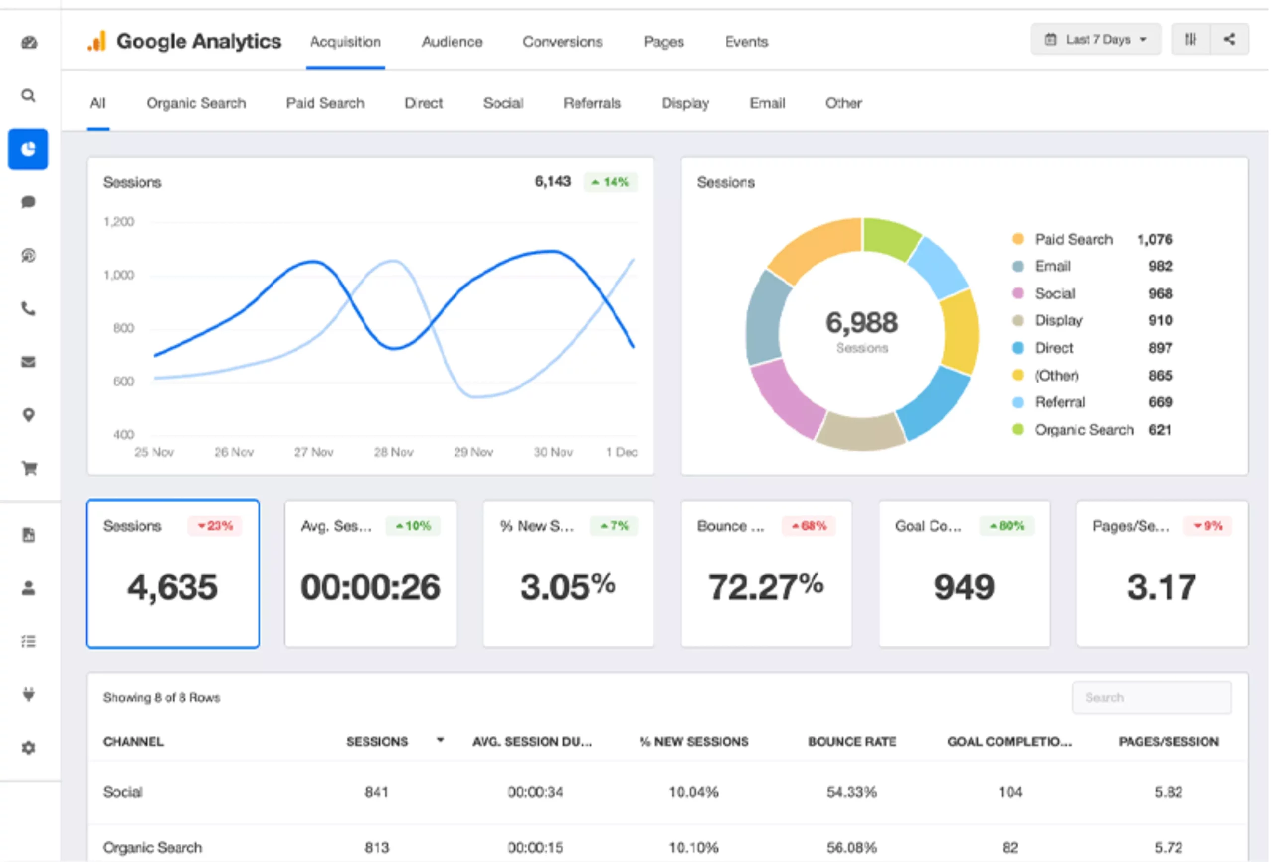
- Google Analytics: Đây là công cụ phân tích web miễn phí giúp bạn theo dõi và phân tích lưu lượng truy cập vào trang web của mình. Bạn có thể xem từ đâu người dùng đến, hành vi của họ trên trang và nhiều thông tin hữu ích khác để tối ưu hóa SEO.
- Ahrefs: Ahrefs là một trong những công cụ SEO mạnh mẽ nhất, cho phép bạn phân tích các từ khóa, theo dõi vị trí từ khóa, và phân tích đối thủ cạnh tranh. Điều này giúp bạn xây dựng chiến lược nội dung hiệu quả hơn.
- SEMrush: SEMrush cung cấp một loạt các tính năng SEO, từ tìm kiếm từ khóa đến phân tích liên kết và theo dõi hiệu suất. Đây là một công cụ tuyệt vời cho các chuyên gia SEO và marketers.
Công Cụ Content Marketing
Content marketing là chiến lược tiếp thị dựa trên việc tạo ra và phân phối nội dung giá trị nhằm thu hút và giữ chân khách hàng. Nội dung có thể bao gồm blog, video, infographic, và nhiều hơn nữa. Một chiến lược content marketing hiệu quả không chỉ giúp tăng cường nhận diện thương hiệu mà còn cải thiện thứ hạng SEO và tạo dựng lòng tin với khách hàng.
Các công cụ như BuzzSumo, Grammarly, Canva
- BuzzSumo: BuzzSumo là công cụ giúp bạn tìm kiếm và phân tích nội dung phổ biến trên mạng xã hội. Bạn có thể theo dõi các xu hướng nội dung và tạo ra những bài viết hấp dẫn hơn.
- Grammarly: Đây là công cụ hỗ trợ viết lách giúp bạn kiểm tra ngữ pháp, chính tả và cấu trúc câu. Grammarly giúp đảm bảo nội dung của bạn chuyên nghiệp và dễ hiểu hơn.
- Canva: Canva là một công cụ thiết kế đồ họa trực tuyến, cho phép bạn tạo ra các hình ảnh, infographic và tài liệu truyền thông đẹp mắt mà không cần kiến thức thiết kế chuyên sâu.
Công Cụ Email Marketing
Email marketing là một cách tiếp cận mạnh mẽ để giao tiếp trực tiếp với khách hàng. Mặc dù có nhiều kênh truyền thông xã hội, email vẫn là một trong những cách hiệu quả nhất để tương tác với khách hàng và tạo ra doanh thu. Theo một báo cáo, email marketing có ROI (lợi tức đầu tư) cao nhất trong các kênh tiếp thị.
Các công cụ như MailChimp, SendinBlue, Constant Contact
- MailChimp: MailChimp là một trong những nền tảng email marketing phổ biến nhất, cho phép bạn tạo và gửi email marketing dễ dàng. Nó cung cấp các tính năng như phân khúc danh sách, tự động hóa email và phân tích hiệu suất.
- SendinBlue: SendinBlue không chỉ là một công cụ email marketing mà còn tích hợp SMS marketing. Nó giúp bạn quản lý các chiến dịch quảng cáo và theo dõi hiệu quả.
- Constant Contact: Đây là một công cụ dễ sử dụng cho những người mới bắt đầu, cung cấp nhiều mẫu email và các tính năng báo cáo để bạn có thể theo dõi hiệu suất chiến dịch.
Công Cụ Quảng Cáo Trực Tuyến
Quảng cáo PPC là một hình thức quảng cáo trực tuyến trong đó bạn chỉ trả tiền khi có người nhấp vào quảng cáo của bạn. Đây là một cách hiệu quả để thu hút lưu lượng truy cập đến trang web của bạn nhanh chóng. Quảng cáo PPC thường được sử dụng trên các công cụ tìm kiếm và mạng xã hội.
Các nền tảng như Google Ads, Facebook Ads
- Google Ads: Đây là nền tảng quảng cáo PPC lớn nhất, cho phép bạn quảng cáo trên các trang kết quả của Google. Bạn có thể nhắm mục tiêu từ khóa cụ thể để tiếp cận đối tượng tiềm năng.
- Facebook Ads: Facebook Ads cho phép bạn chạy quảng cáo trên mạng xã hội lớn nhất thế giới. Bạn có thể nhắm mục tiêu theo độ tuổi, sở thích, vị trí địa lý và nhiều tiêu chí khác để tiếp cận khách hàng mục tiêu.
Công Cụ Phân Tích và Theo Dõi
Phân tích dữ liệu là một phần thiết yếu trong digital marketing, giúp bạn hiểu rõ hơn về hành vi của khách hàng, hiệu suất chiến dịch và những gì hoạt động tốt hay không. Bằng cách sử dụng phân tích dữ liệu, bạn có thể đưa ra các quyết định dựa trên thông tin cụ thể và điều chỉnh chiến lược marketing của mình cho phù hợp.
Các công cụ như Google Analytics, Hotjar
- Google Analytics: Đây là công cụ phân tích web miễn phí từ Google, giúp bạn theo dõi lưu lượng truy cập, hành vi của người dùng và các chỉ số hiệu suất quan trọng khác.
- Hotjar: Hotjar cung cấp các công cụ phân tích trực quan như bản đồ nhiệt (heatmaps) và ghi lại phiên người dùng, giúp bạn hiểu rõ hơn về cách người dùng tương tác với trang web của bạn.
2. Lợi Ích Của Việc Sử Dụng Các Công Cụ Digital Marketing
Khi ngày càng nhiều doanh nghiệp chuyển sang kỷ nguyên số, việc sử dụng các công cụ digital marketing đã trở thành một yếu tố quyết định sự thành công. Dưới đây là một số lợi ích chính mà các công cụ này mang lại cho doanh nghiệp và các marketer.
Tối ưu hóa quy trình làm việc
Một trong những lợi ích lớn nhất của việc sử dụng các công cụ digital marketing là khả năng tối ưu hóa quy trình làm việc. Thay vì thực hiện các nhiệm vụ thủ công tốn thời gian, các công cụ này cho phép bạn tự động hóa nhiều quy trình, từ việc gửi email marketing đến theo dõi hiệu suất chiến dịch.
- Tiết kiệm thời gian: Với các công cụ tự động hóa, bạn có thể lên lịch và gửi email, tạo nội dung và phân tích dữ liệu mà không cần phải làm thủ công từng bước. Điều này giúp bạn tập trung vào các chiến lược lớn hơn và phát triển doanh nghiệp.
- Giảm thiểu công sức: Các công cụ như CRM (Quản lý quan hệ khách hàng) giúp theo dõi khách hàng và tương tác với họ một cách dễ dàng. Bạn không cần phải ghi chú thủ công hay theo dõi từng thông tin khách hàng, mà có thể lưu trữ và truy cập thông tin một cách nhanh chóng.
Tăng cường hiệu quả chiến dịch marketing
Các công cụ digital marketing không chỉ giúp bạn tiết kiệm thời gian mà còn giúp tối ưu hóa hiệu quả của các chiến dịch marketing. Bằng cách sử dụng các công cụ phân tích và theo dõi, bạn có thể xác định được những gì đang hoạt động tốt và những gì cần cải thiện.
- Theo dõi hiệu suất: Các công cụ như Google Analytics hoặc SEMrush cho phép bạn theo dõi lưu lượng truy cập, tỉ lệ chuyển đổi và nhiều chỉ số khác. Bạn có thể thấy động lực nào đang thúc đẩy khách hàng thực hiện hành động, từ đó điều chỉnh chiến lược cho hợp lý.
- Tối ưu hóa chiến dịch: Khi bạn có dữ liệu thực tế về hiệu suất, bạn có thể thực hiện các điều chỉnh kịp thời để tối ưu hóa chiến dịch. Điều này giúp tăng cường hiệu quả và đảm bảo rằng bạn đang sử dụng ngân sách marketing một cách hợp lý.
Cải thiện trải nghiệm khách hàng
Cuối cùng, việc sử dụng các công cụ digital marketing không chỉ có lợi cho doanh nghiệp mà còn cải thiện trải nghiệm của khách hàng. Khi bạn hiểu rõ hơn về khách hàng của mình và sử dụng các công cụ để phục vụ họ tốt hơn, bạn sẽ xây dựng được mối quan hệ bền vững hơn.
- Hiểu biết sâu sắc về khách hàng: Các công cụ phân tích giúp bạn thu thập dữ liệu về hành vi của khách hàng, sở thích và nhu cầu. Bạn có thể từ đó tùy chỉnh nội dung và thông điệp marketing phù hợp hơn với đối tượng mục tiêu.
- Tăng cường sự tương tác: Các công cụ như email marketing và mạng xã hội cho phép bạn duy trì liên lạc thường xuyên với khách hàng. Điều này không chỉ giúp họ cảm thấy được quan tâm mà còn tạo cơ hội để bạn nhận phản hồi và cải tiến dịch vụ.
3. Cách Bắt Đầu Với Digital Marketing
Khi bạn đã hiểu rõ về các công cụ và lợi ích của digital marketing, bước tiếp theo là bắt đầu hành trình của riêng mình trong lĩnh vực này. Dưới đây là các bước cần thiết để bạn có thể bắt đầu hiệu quả.
Định hướng và kế hoạch
Để thành công trong digital marketing, việc lập một kế hoạch học tập và phát triển kỹ năng là rất quan trọng. Dưới đây là một số gợi ý để bạn định hướng:
- Xác định mục tiêu cá nhân: Bạn cần biết mình muốn đạt được điều gì trong lĩnh vực digital marketing. Có thể bạn muốn trở thành một chuyên gia SEO, nhà quản lý nội dung, hay một nhà quảng cáo trực tuyến. Việc xác định rõ ràng mục tiêu sẽ giúp bạn tập trung vào các kỹ năng cần thiết.
- Lên kế hoạch học tập: Xác định các nguồn tài liệu học tập hữu ích, bao gồm sách, blog, video hướng dẫn và các khóa học trực tuyến. Hãy dành thời gian hàng tuần để học và thực hành các kỹ năng mới.
- Thực hành thường xuyên: Digital marketing là một lĩnh vực thực hành. Hãy tìm cơ hội để áp dụng những gì bạn đã học, qua việc thực hiện các dự án cá nhân hoặc tham gia vào các hoạt động thực tập.
Tham gia khóa học “Chuyên viên Digital Marketing”
Một trong những cách tốt nhất để bắt đầu với digital marketing là tham gia khóa học “Chuyên viên Digital Marketing”. Khóa học này được thiết kế đặc biệt cho những người mới bắt đầu, giúp bạn nắm vững các kiến thức và kỹ năng cần thiết để hoạt động hiệu quả trong lĩnh vực này.
Giới thiệu chi tiết về khóa học:
- Nội dung:
- Khóa học cung cấp tổng quan về các lĩnh vực chính trong digital marketing, bao gồm SEO, content marketing, email marketing, và quảng cáo trực tuyến.
- Các buổi học sẽ bao gồm cả lý thuyết và thực hành, giúp bạn áp dụng kiến thức ngay lập tức.
- Lợi ích:
- Bạn sẽ được cấp chứng chỉ “Chuyên viên Digital Marketing” sau khi hoàn thành khóa học.
- Có cơ hội kết nối với các chuyên gia trong ngành và xây dựng mạng lưới chuyên nghiệp.
- Hỗ trợ tư vấn và hướng dẫn trong quá trình học tập và thực hành.
4. Kết luận
Digital marketing không chỉ là một xu hướng mà đã trở thành một phần quan trọng trong việc xây dựng và phát triển thương hiệu. Việc hiểu và sử dụng các công cụ digital marketing một cách hiệu quả sẽ giúp bạn tối ưu hóa quy trình làm việc, tăng cường hiệu suất chiến dịch và cải thiện trải nghiệm khách hàng. Bằng cách lập kế hoạch học tập và phát triển kỹ năng, bạn có thể tự tin bước vào lĩnh vực này và tạo dựng sự nghiệp vững chắc.
Nếu bạn đang tìm kiếm cách để nâng cao kiến thức và kỹ năng trong digital marketing, hãy xem xét tham gia khóa học “Chuyên viên Digital Marketing”. Đây là cơ hội tuyệt vời để bạn học hỏi từ các chuyên gia, kết nối với mạng lưới chuyên nghiệp và trang bị cho mình những công cụ cần thiết để thành công trong kỷ nguyên số.
:
EQVN là đơn vị tiên phong trong lĩnh vực đào tạo khóa học Digital Marketing từ năm 2009 và là đối tác chính thức của Facebook và Google. Với kinh nghiệm hơn 20 năm, chúng tôi sẽ cung cấp cho bạn những kiến thức Digital Marketing mới nhất và hữu ích nhất! Tìm hiểu thêm về EQVN tại đây nhé!
Chia sẻ bài viết này:
Giới thiệu về tác giả
EQVN là đơn vị tiên phong trong lĩnh vực đào tạo Digital Marketing tại Việt Nam từ năm 2003. Là đối tác chính thức với Facebook, Google, Zalo và các đối khác trong ngành
Bài viết cùng chủ đề
Thành công trong “đấu trường” quảng cáo Facebook đòi hỏi chiến lược thông minh và kiến thức nền tảng vững chắc. Kiểm tra chất lượng tài khoản quảng cáo chính…
TikTok đang trở thành một nền tảng quảng cáo đầy tiềm năng, thu hút sự quan tâm của nhiều doanh nghiệp muốn mở rộng thị trường. Nhưng có nên chạy…
Trong Marketing, việc hiểu rõ và tối ưu hóa CPC là một phần quan trọng của một chiến lược quảng cáo. Với CPC, bạn có thể kiểm soát được chi…
Trong bối cảnh thương mại điện tử đang bùng nổ, bán hàng trên các sàn thương mại điện tử (TMĐT) như Shopee, TikTok Shop, và Lazada đã trở thành lựa…
Đôi khi, quá trình bán hàng trên Shopee không thuận lợi buộc người bán phải hủy đơn hàng mà khách hàng đã đặt. Có rất nhiều nguyên nhân khác nhau…
Đào tạo, tư vấn giải pháp và
triển khai Digital Marketing
Được thành lập vào tháng 4 năm 2003 và bắt đầu đào tạo Digital Marketing vào năm 2009. Với mục tiêu, Hỗ trợ doanh nghiệp và các cá nhân nắm bắt cơ hội và khai thác tối đa ứng dụng của Internet vào hoạt động kinh doanh.
Dịch vụ Digital Marketing
Chuyên mục Digital Marketing
Khóa học Digital Marketing
Chuyên mục Doanh nghiệp



